AI chatbots and search assistants are rapidly becoming a major source of answers - and recommendations. Whether someone’s asking “What’s the best pizza in London?” or “Top SEO tools for agencies”, Large Language Models (LLMs) are starting to influence what people click, buy, and trust.




LLM answers are generated from a mix of sources, and it’s not always obvious how or when your content gets included. Even small changes to your page could affect whether you’re cited, recommended, or completely missed out.
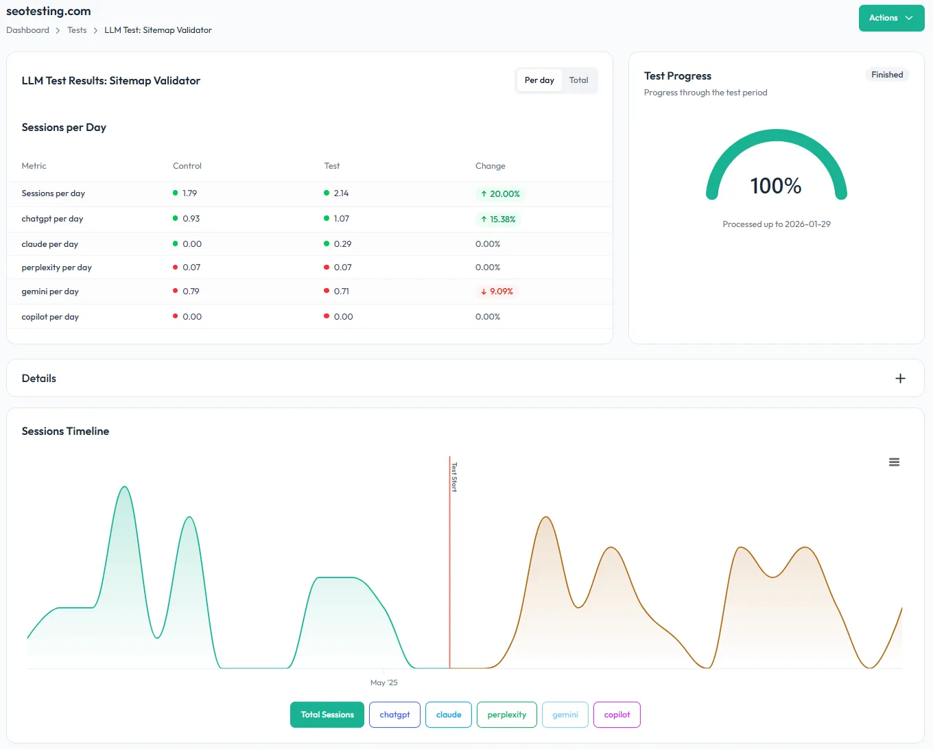
LLM Testing in SEOTesting gives you a way to measure these changes — with hard data from GA4.


An LLM Test is a time-based test that lets you measure user sessions generated from LLMs before and after you make a page change.
You decide:
SEOTesting then pulls the data from GA4, showing you how LLM-driven traffic trends over time.


Time-based tests double as a powerful reporting tool. Whether you’re implementing a planned change or experimenting with new optimizations, SEOTesting lets you track and present the results in clear, actionable reports.
Benefits of using SEO test results for reporting:

Nothing to install on site
No code to add to pages
2 clicks to integrate SEOTesting with Google Search Console
Try free for 14 days
“The automation gained from SEOTesting didn’t just save time – it transformed our approach to SEO entirely. It turned weeks of manual work into hours of actionable insights driving measurable, bottom-line results for our clients.”
Josh Willet, Digital Marketing Consultant

“The most significant impact of using SEOTesting has been stakeholder buy-in. We can now use data from tests to demonstrate the impact of SEO changes, enabling us to deliver SEO projects at scale.”
Thomas Chetwyn, BT Group

“Clients are impressed that we are able to quantify and forecast SEO results prior to full-scale implementation. We were immediately able to action recommendations found from the tests with a much greater degree of certainty around results!”
Jack Chambers-Ward, Candour

“Using SEOTesting, we now have ready-made graphs and statistical data that can be used to tell compelling stories about the work we do. Budget buy-in from management is now easier. Setting up a test takes a couple of minutes and saves hours of reporting later on.”
Ivan Stamenković, Better Collective